PSI (PSI20) - Tópico Geral
Re: PSI 20
Dados de volume e correlação atualizados.
O volume tem vindo a decrescer de forma acentuada desde janeiro
O volume tem vindo a decrescer de forma acentuada desde janeiro
Twitter:@tiagolvsantos
Market dashboard: https://tiagolvsantos.github.io/dashboard/
GitHub:https://github.com/tiagolvsantos?tab=repositories
Market dashboard: https://tiagolvsantos.github.io/dashboard/
GitHub:https://github.com/tiagolvsantos?tab=repositories
Re: PSI 20
Boa leitura. Entretanto o Dax continua à defesa e quebrou um suporte de curto prazo podendo agora dirigir-se para 11900 pontos. Veremos se isso corresponde aos 5000 do Psi.
- Mensagens: 10547
- Registado: 31/5/2014 23:07
Re: PSI 20
Deixo aqui os gráficos actualizados do PSI, sem que haja grandes novidades. O suporte decisivo dos 5000 pontos continua intacto e mantenho a convicção que é necessário que a Sonae rompa resistências e mostre força para que o PSI possa embalar.
Abraço,
Ulisses
Abraço,
Ulisses
- Anexos
-
- psi1.jpg (274.95 KiB) Visualizado 8766 vezes
-
- psi2.jpg (382.63 KiB) Visualizado 8766 vezes
-
- psi3.jpg (434.85 KiB) Visualizado 8766 vezes
Re: PSI 20
I had a vision. Um belo dia acordo e já não há PSI. Morreu.
- Mensagens: 2010
- Registado: 29/11/2007 1:36
- Localização: 4
Re: PSI 20
quando foi a última vez que vimos a MM200 a subir no semanal?
é preciso recuar bastante. será que está a ficar flat ?
é preciso recuar bastante. será que está a ficar flat ?

"Quem desdenha quer comprar"
Re: PSI 20
Não levem a mal mas creio que o debate está a ir para temas que não o PSI. Bem sei que o que acontece em Portugal é decisivo para o comportamento do PSI mas este debate não é aquilo que se pretende neste tópico.
Sugiro que continuem o debate em viewtopic.php?f=3&t=84647
abraço,
Ulisses
Sugiro que continuem o debate em viewtopic.php?f=3&t=84647
abraço,
Ulisses
Re: PSI 20
Àlvaro Escreveu:Flav, a futebolização da política é um expediente espertalhaço para conquistar incautos e mal informados. Parece-te ser de esquerda repor cortes em salários e pensões acima de 2000 euros e, a seguir, aumentar as pensões de miséria em 5 euros?Ou fazer esperar um ano quem tem direito à pensão? Trata-se de truques para angariar votos, nada mais que isso. Costa negociou com aposentados endinheirados através de Maria Gama, a que foi para a Tv chorar que com Passos Coelho não ganhava para comprar livros, e o resto é conversa para entreter o pagode. Não perco tempo com esses disparates, o que quis evidenciar foi a morosidade da justiça, só isso.
O povo tem o que merece

- Mensagens: 1027
- Registado: 24/11/2010 10:03
- Localização: 20
Re: PSI 20
Flav, a futebolização da política é um expediente espertalhaço para conquistar incautos e mal informados. Parece-te ser de esquerda repor cortes em salários e pensões acima de 2000 euros e, a seguir, aumentar as pensões de miséria em 5 euros?
Ou fazer esperar um ano quem tem direito à pensão? Trata-se de truques para angariar votos, nada mais que isso. Costa negociou com aposentados endinheirados através de Maria Gama, a que foi para a Tv chorar que com Passos Coelho não ganhava para comprar livros, e o resto é conversa para entreter o pagode. Não perco tempo com esses disparates, o que quis evidenciar foi a morosidade da justiça, só isso. 
Ou fazer esperar um ano quem tem direito à pensão? Trata-se de truques para angariar votos, nada mais que isso. Costa negociou com aposentados endinheirados através de Maria Gama, a que foi para a Tv chorar que com Passos Coelho não ganhava para comprar livros, e o resto é conversa para entreter o pagode. Não perco tempo com esses disparates, o que quis evidenciar foi a morosidade da justiça, só isso. 
- Mensagens: 10547
- Registado: 31/5/2014 23:07
Re: PSI 20
Bem parece que o Álvaro ainda não percebeu que há corruptos em todo lado e julgo que em muitos países (até dos ditos desenvolvidos ou semi lol) é mais significativo esse flagelo. Acontece que mesmo aqui essa lista (de presumíveis) parece muito limitada. Podias alargar um pouco mais (á esquerda e à direita) lol. E pelo menos sempre os vão descobrindo e aparecem como arguidos. A lentidão da (in)justiça é que são outros quinhentos. E pode ser aqui que haja alguma influência no PSI, porque justiça lenta não serve a ninguém.
- Mensagens: 368
- Registado: 13/1/2017 13:00
Re: PSI 20
Enquanto Salgado, Sócrates, Berardo e companhia andarem por aí a passear-se dificilmente os estrangeiros voltarão a acreditar. A menos que se trate de uma empresa com retorno ou com futuro promissor evidente não deverá ser fácil assistir a valorizações expressivas. Ver o Psi engasgado desta maneira chega a dar dó. O que foi a Bolsa portuguesa quando os estrangeiros compravam!... hoje é uma sombra desse tempo. Uma sombra bem negra.
- Mensagens: 10547
- Registado: 31/5/2014 23:07
Re: PSI 20
Quem diz Espanha, diz Portugal, para os americanos é a mesmíssima coisa:
https://www.jornaldenegocios.pt/mercado ... ascompatro
https://www.jornaldenegocios.pt/mercado ... ascompatro
- Mensagens: 10547
- Registado: 31/5/2014 23:07
Re: PSI 20
Segue informação atualizada de volume transacionado e um gráfico de correlação entre retornos diarios dos 18 membros.
Twitter:@tiagolvsantos
Market dashboard: https://tiagolvsantos.github.io/dashboard/
GitHub:https://github.com/tiagolvsantos?tab=repositories
Market dashboard: https://tiagolvsantos.github.io/dashboard/
GitHub:https://github.com/tiagolvsantos?tab=repositories
Re: PSI 20
ok, obrigado pela pronta resposta
Re: PSI 20
rsacramento Escreveu:TheKeyboardDuck Escreveu:Do ponto de vista de TA, ainda dentro da Kumo diária, ali como um tarzan acima dos 0.5 fib.
Contudo o 100DMA está a negar o avanço
Viva,
como gostava de entender o teu post, importas-te de me explicar o significado das seguintes expressões:
inflows e outflows
TA
Kumo diária
tarzan
Obrigado antecipadamente
inflows e outflows = quantidade de dinheiro que entra / sai. Euros, dollares (ADR) etc
TA = Technical analysis, análise tecnica
Kumo diária = nome da nuvém do indicador ichimoku cloud https://www.investopedia.com/terms/i/ichimoku-cloud.asp
tarzan = jargão para japanese candles que ficam pousadas em pontos chave
Peço desculpa se uso demasiado jargão nos posts, estou habituado ao inglês vou tentar ter mais cuidado nos meus posts e tentar enquadrar com a nomenclatura em português.
Twitter:@tiagolvsantos
Market dashboard: https://tiagolvsantos.github.io/dashboard/
GitHub:https://github.com/tiagolvsantos?tab=repositories
Market dashboard: https://tiagolvsantos.github.io/dashboard/
GitHub:https://github.com/tiagolvsantos?tab=repositories
Re: PSI 20
TheKeyboardDuck Escreveu:O total volume do PSI 20 tem vindo a aumentar no ultimo ano, o que é bom.
Mostra mais interesse interno ou até memso externo (Se alguém me conseguir arranjar ou indicar informação de inflows e outflows agradeço)
Do ponto de vista de TA, ainda dentro da Kumo diária, ali como um tarzan acima dos 0.5 fib.
Contudo o 100DMA está a negar o avanço
Viva,
como gostava de entender o teu post, importas-te de me explicar o significado das seguintes expressões:
inflows e outflows
TA
Kumo diária
tarzan
Obrigado antecipadamente
Re: PSI 20
O total volume do PSI 20 tem vindo a aumentar no ultimo ano, o que é bom.
Mostra mais interesse interno ou até memso externo (Se alguém me conseguir arranjar ou indicar informação de inflows e outflows agradeço
)
Do ponto de vista de TA, ainda dentro da Kumo diária, ali como um tarzan acima dos 0.5 fib.
Contudo o 100DMA está a negar o avanço.

Mostra mais interesse interno ou até memso externo (Se alguém me conseguir arranjar ou indicar informação de inflows e outflows agradeço
Do ponto de vista de TA, ainda dentro da Kumo diária, ali como um tarzan acima dos 0.5 fib.
Contudo o 100DMA está a negar o avanço.
Twitter:@tiagolvsantos
Market dashboard: https://tiagolvsantos.github.io/dashboard/
GitHub:https://github.com/tiagolvsantos?tab=repositories
Market dashboard: https://tiagolvsantos.github.io/dashboard/
GitHub:https://github.com/tiagolvsantos?tab=repositories
Re: PSI 20
Apesar das subidas dos últimos dias, a minha opinião não houve nenhuma alteração significativa na Bolsa portuguesa. Continuo do lado dos touros enquanto o suporte dos 5000 pontos se mantiver intacto. Há acções fortes a fazer máximos plurianuais, mas é importante que algumas acções importantes que consigam largar as suas tendências ascendentes de forma a permitir ao PSI voar.
Aqui ficam os gráficos actualizados.
Abraço,
Ulisses
Aqui ficam os gráficos actualizados.
Abraço,
Ulisses
- Anexos
-
- psi1.jpg (292.76 KiB) Visualizado 11214 vezes
-
- psi2.jpg (342.29 KiB) Visualizado 11214 vezes
- Mensagens: 1027
- Registado: 24/11/2010 10:03
- Localização: 20
Re: PSI 20
mmmm...muito desiludido com a abertura hoje do PSI 20...pensei em uma subida muito maior e mais forte depois do meeting USA/China...
para despencar e' rapido mas para subir sempre custa..

para despencar e' rapido mas para subir sempre custa..

- Mensagens: 1978
- Registado: 25/2/2019 17:26
Re: PSI 20
TheKeyboardDuck Escreveu:Ando a tentar tirar alguns dados de referência sobre o PSI 20 e o mercado português em geral
Fica uma primeira amostragem de volume ponderado por cotadas constituintes do PSI20 Total e separadas.
Se alguém conhecer uma fonte de dados de referência que se possa extrair por CSV ou Webservice agradeço a partilha (Já uso Euronext e Yahoo finance)
o VirtuaGod poderá conhecer coisas que te interessem
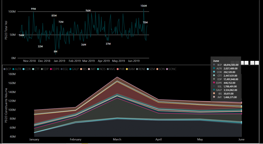
Re: PSI 20
Ando a tentar tirar alguns dados de referência sobre o PSI 20 e o mercado português em geral
Fica uma primeira amostragem de volume ponderado por cotadas constituintes do PSI20 Total e separadas.
Se alguém conhecer uma fonte de dados de referência que se possa extrair por CSV ou Webservice agradeço a partilha (Já uso Euronext e Yahoo finance)
Fica uma primeira amostragem de volume ponderado por cotadas constituintes do PSI20 Total e separadas.
Se alguém conhecer uma fonte de dados de referência que se possa extrair por CSV ou Webservice agradeço a partilha (Já uso Euronext e Yahoo finance)
Twitter:@tiagolvsantos
Market dashboard: https://tiagolvsantos.github.io/dashboard/
GitHub:https://github.com/tiagolvsantos?tab=repositories
Market dashboard: https://tiagolvsantos.github.io/dashboard/
GitHub:https://github.com/tiagolvsantos?tab=repositories
Re: PSI 20
https://www.jornaldenegocios.pt/mercados/mercados-num-minuto/detalhe/fecho-dos-mercados-melhor-semestre-de-sempre-nos-mercados-juros-da-divida-caem-ha-10-meses?ref=DestaquesTopo
findou a época de dividendos e apesar dos solavancos o psi fechou o mês acima da mm200 e da mm20 no diário
findou a época de dividendos e apesar dos solavancos o psi fechou o mês acima da mm200 e da mm20 no diário
"Quem desdenha quer comprar"
Re: PSI 20
TheKeyboardDuck Escreveu:O up trend geral ainda está intacto, contudo rejeitou o 200D MA e está uma parede de resistência nos 0.61% fib
Pode ser que com a onda de calor o PSI20 dilate para cima com força e vigor![]()
até nisto o tempo prega partidas, onda de calor é mais para o centro da europa
"Quem desdenha quer comprar"
Re: PSI 20
Flav Escreveu:Mas quem é que ensinou o Dixie que o comportamento da Bolsa é a realidade do país!!?? lol. Mal deste país ( e de qualquer outro) se os empresários e as pessoas em geral só vivessem bem se dependessem da bolsa. Para algumas empresas e investidores o bolsa é apenas uma das alternativas de financiamento e de alocação de capital. Há mais vida para além da bolsa ( um ilustre português dizia qq coisa parecida, lol).
Boas
A meu ver em Portugal, cada vez mais parece haver um maior afastamento da realidade da economia da realidade da bolsa.
A maior parte das empresas que tem crescido (duplicado os colaboradores) são estrangeiras e não estão cotadas na bolsa PT. Pelo menos na zona onde moro as empresas de componentes do ramo automóvel tem dificuldades em recrutar e mais que duplicaram os resultados.
O aumento do salário mínimo em Espanha também em muito contribuiu para a deslocalização de produção para Portugal em algumas dessas multinacionais.
Acho que os 28% que se paga sobre as mais valias é também uma medida de desincentiva ao risco no investimento na bolsa.
Acho que certos episódios que se passam na bolsa pt, em que os reguladores nada fazem ou as decisões parecem ir de acordo com a vontade dos maiores, em nada credibiliza o investimento em acções.
cumprimentos
Re: PSI 20
O up trend geral ainda está intacto, contudo rejeitou o 200D MA e está uma parede de resistência nos 0.61% fib
Pode ser que com a onda de calor o PSI20 dilate para cima com força e vigor

Pode ser que com a onda de calor o PSI20 dilate para cima com força e vigor
Twitter:@tiagolvsantos
Market dashboard: https://tiagolvsantos.github.io/dashboard/
GitHub:https://github.com/tiagolvsantos?tab=repositories
Market dashboard: https://tiagolvsantos.github.io/dashboard/
GitHub:https://github.com/tiagolvsantos?tab=repositories
Quem está ligado:
Utilizadores a ver este Fórum: cali010201, cisne3, dexter44, Google [Bot], Google Adsense [Bot], jeronimovaldemars, latbal, m-m, PAULOJOAO, paulopereira.pp36.pp, peterteam2, Tosta mista e 126 visitantes



